Opik Dashboard:
-
We have revamped the traces table, the header row is now sticky at the top of the page when scrolling

-
As part of this revamp, we also made rows clickable to make it easier to open the traces sidebar
-
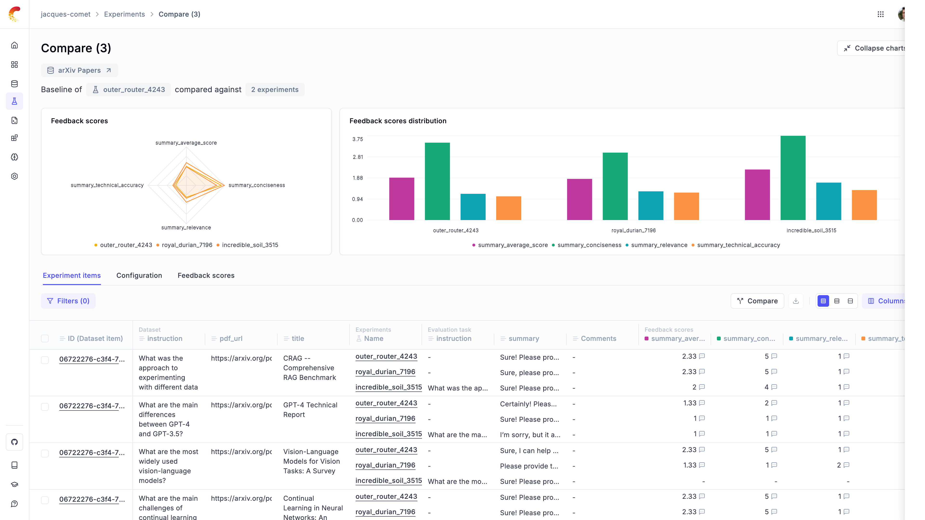
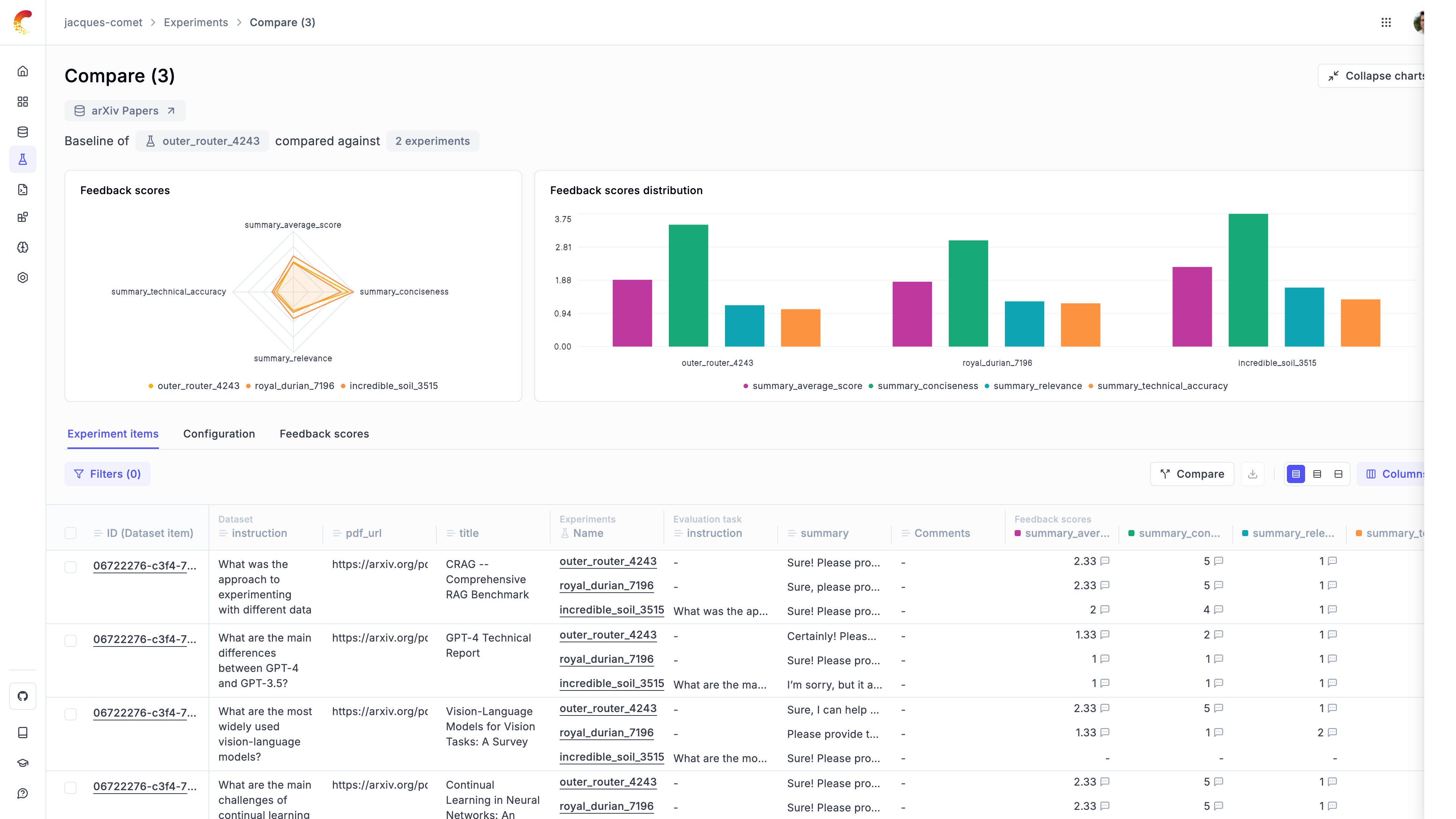
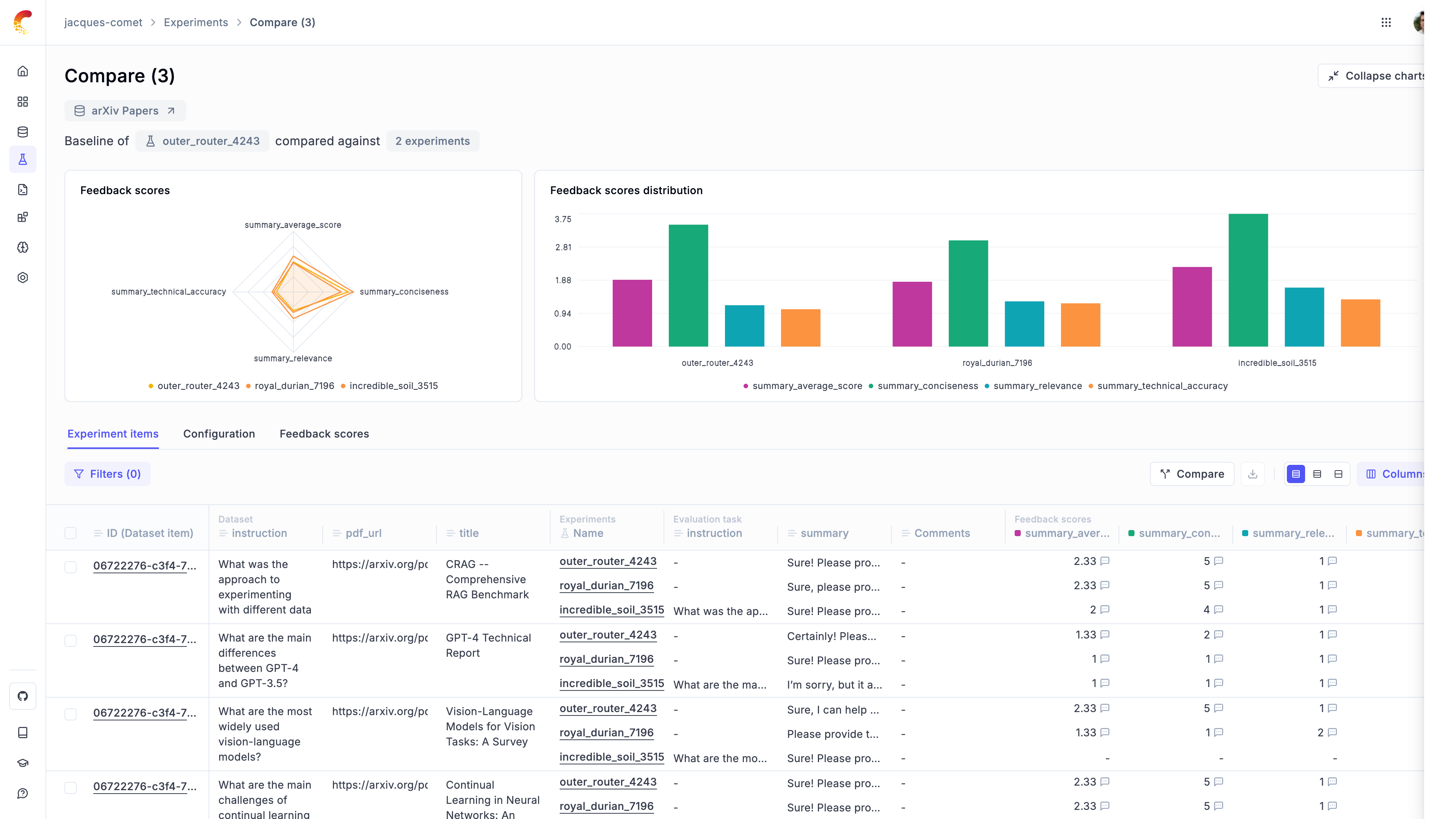
Added visualizations in the experiment comparison page to help you analyze your experiments

-
You can now filter traces by empty feedback scores in the traces table
-
Added support for Gemini options in the playground
-
Updated the experiment creation code
-
Many performance improvements
Python and JS / TS SDK:
- Add support for Anthropic cost tracking when using the LangChain integration
- Add support for images in google.genai calls
- LangFlow integration has now been merged